(1)热氧化温度280℃~400℃;
(2)净化效率在90%以上;
(3)浓缩倍数达5~25倍,脱附浓度稳定;
(4)分子筛使用寿命长,不受水汽影响;
(5)分子筛为不可燃材料制成,解吸温度高、解吸彻底,不存在着火风险;
(6)以稳定转速连续旋转,可同时完成吸附与脱附,实现系统连续运行;
(7)运行阻力低,能耗低;
(8)操作简单方便,系统全程由PLC自动控制,可实现一键启动和连锁联动控制;
(9)具备多重安全措施,主反应器配有泄爆装置,设置多点温度探测,具有故障警报及应急处置能力等;
(10)处理效果稳定,确保尾气达标排放。

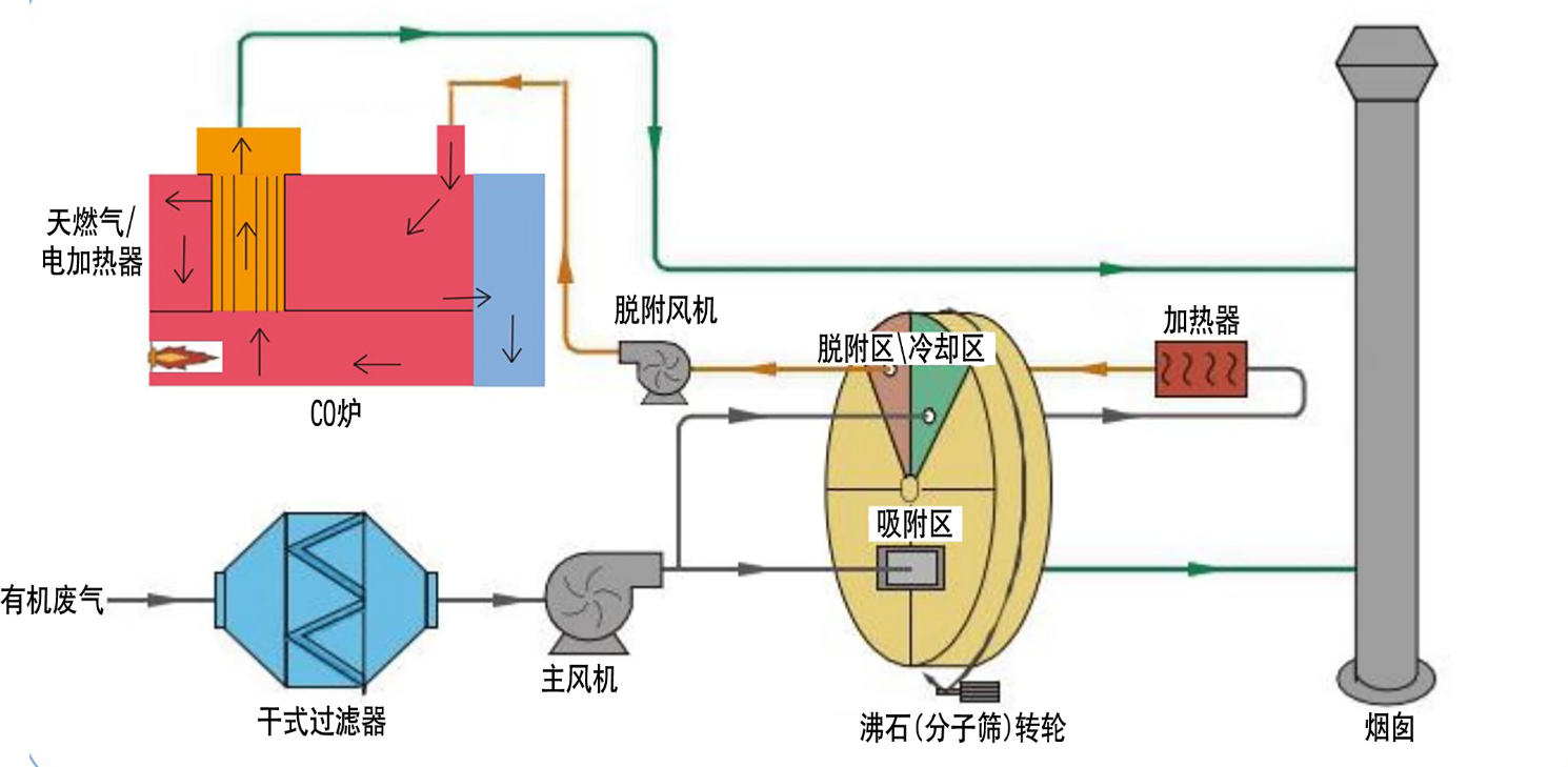
(1)干式过滤器
(2)沸石(分子筛)转轮
(3)主风机、脱附风机
(4)CO炉,加热方式可选天燃气或电加热方式
(5)加热器
(6)仪器仪表
(7)自动控制系统、电线电缆及桥架
(8)设备内部管道(高温管道含隔热保温)、阀门
(9)烟囱
(10)操作平台、监测平台、爬梯