燊永环保2 燊永环保1 燊永环保3

脱硝系统流程
作者:www.ynsyhb.com 时间:2025-09-25 14:47  点击:

脱硝系统流程、原理、影响效率因素
脱硝技术分类
燃烧烟气中去除氮氧化物的过程,防止环境污染的重要性,已作为世界范围的问题而被尖锐地提了出来。世界上比较主流的工艺分为:SCR和SNCR。这两种工艺除了由于SCR使用催化剂导致反应温度比SNCR低外,其他并无太大区别,但如果从建设成本和运行成本两个角度来看,SCR的投入至少是SNCR投入的数倍,甚至10倍不止。
 
为防止锅炉内煤燃烧后产生过多的NOx污染环境,应对煤进行脱硝处理。分为燃烧前脱硝、燃烧过程脱硝、燃烧后脱硝。
 
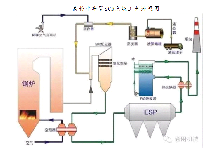
  高粉尘布置SCR系统工艺流程图
 
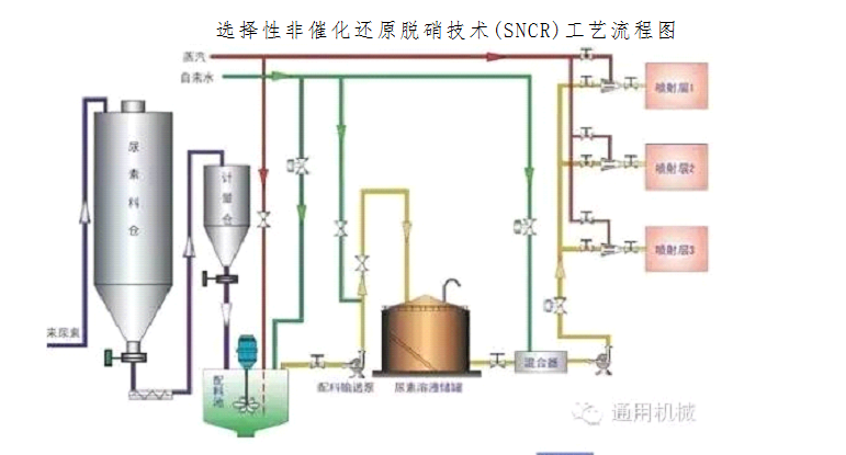
  选择性非催化还原脱硝技术(SNCR)工艺流程图
 
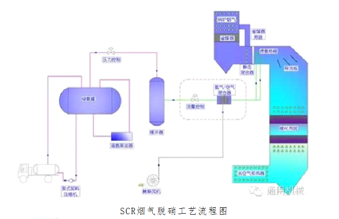
  SCR烟气脱硝工艺流程图
 
  SCR烟气脱硝工艺流程图
 
  选择性非催化还原(SNCR)烟气脱硫技术
 
  


1、氮氧化物的的危害有哪些?
答:(1)、NO能使人中枢神经麻痹并导致死亡,NO2会造成哮喘和肺气肿,破坏人的心、肺,肝、肾及造血组织的功能丧失,其毒性比NO更强。无论是NO、NO2或N2O,在空气中的最高允许浓度为5mg/m3(以NO2计)。
(2)、NOx与SO2一样,在大气中会通过干沉降和湿沉降两种方式降落到地面,最终的归宿是硝酸盐或是硝酸。硝酸型酸雨的危害程度比硫酸型酸雨的更强,因为它在对水体的酸化、对土壤的淋溶贫化、对农作物和森林的灼伤毁坏、对建筑物和文物的腐蚀损伤等方面丝毫不不逊于硫酸型酸雨。所不同的是,它给土壤带来一定的有益氮分,但这种“利”远小于“弊”,因为它可能带来地表水富营养化,并对水生和陆地的生态系统造成破坏。
(3)、大气中的NOx有一部分进入同温层对臭氧层造成破坏,使臭氧层减薄甚至形成空洞,对人类生活带来不利影响;同对NOx中的N2O也是引起全球气候变暖的因素之一,虽然其数量极少,但其温室效应的能力是CO2的200-300倍。
2、影响NOx生成的主要因素有哪些?
答:锅炉烟气中的NOx主要来自燃料中的氮,从总体上看燃料氮含量越高,则NOx的排放量也就越大。此外还有很多因素都会影响锅炉烟气中的NOx含量的多少,有燃料种类的影响,有运行条件的影响,也有锅炉负荷的影响。
(1)锅炉燃料特性影响
煤挥发成分中的各种元素比会影响燃烧过程中的NOx生成量,煤中氧/氮(O/N)比值越大,NOx排放量越高;即使在相同O/N比值条件下,转化率还与过量空气系数有关,过量空气系数大,转化率高,使NOx排放量增加。此外,煤中硫/氮(S/N)比值也会影响到SO2和NOx的排放水平,S和N氧化时会相互竞争,因此,在锅炉烟气中随SO2排放量的升高,NOx排放量会相应降低。
(2)锅炉过量空气系数影响
当空气不分级进入炉膛时,降低过量空气系数,在一定程度上会起到限制反应区内氧浓度的止的,因而对NOx的生成有明显的控制作用,采用这种方法可使NOx的生成量降低15%-20%。但是CO随之增加,燃烧效率下降。当空气分级进入时,可有效降低NOx排放量,随着一次风量减少,二次风量增,N被氧人的速度降低,NOx的排放量也相应下降。
(3)锅炉燃烧温度影响
燃烧温度对NOx排放量的影响已取得共识,即随着炉内燃烧温度的提高,NOx排放量上升。
(4)锅炉负荷率影响
通常情况下,增大负荷率,增加给煤量,燃烧室及尾部受热面处的烟温随之增高,挥发分N生成的NOx随之增加。
3、控制NOx的措施有那些?
答:有关 NOx的控制方法从燃料的生命周期的三个阶段入手,即燃烧前、燃烧中和燃烧后。当前,燃烧前脱硝的研究很少,几乎所有的研究都集中在燃烧中和燃烧后的 NOx控制。所以在国际上把燃烧中 NOx的所有控制措施统称为一次措施,把燃烧后的 NOx控制措施称为二次措施,又称为烟气脱硝技术。目前普遍采用的燃烧中 NOx控制技术即为低 NOx燃烧技术,主要有低 NOx燃烧器、空气分级燃烧和燃料分级燃烧。应用在燃煤电站锅炉上的成熟烟气脱硝技术主要有选择性催化还原技术(SCR)、选择性非催化还原技术以(SNCR)及 SNCR/SCR混合烟气脱硝技术。
4、什么是低氮燃烧技术?
答:对 NOx的形成起决定作用的是燃烧区域的温度和过量空气量。因此,低 NOx燃烧技术就是通过控制燃烧区域的温度和空气量,以达到阻止 NOx生成及降低其排放的目的。目前常用的低 NOx燃烧技术有如下几种:
(1)燃烧优化:通过调整锅炉燃烧配风,控制 NOx排放的一种实用方法。它采取的措施是通过控制燃烧空气量、保持每只燃烧器的风粉 (煤粉)比相对平衡及进行燃烧调整,使燃料型 NOx的生成降到最低,从而达到控制 NOx排放的目的。
(2)空气分级燃烧技术:是目前应用较为广泛的低 NOx燃烧技术,它的主要原理是将燃料的燃烧过程分段进行。该技术是将燃烧用风分为一、二次风,减少煤粉燃烧区域的空气量(一次风),提高燃烧区域的煤粉浓度,推迟一、二次风混合时间,这样煤粉进入炉膛时就形成了一个富燃料区,使燃料在富燃料区进行缺氧燃烧,以降低燃料型 NOx的生成。缺氧燃烧产生的烟气再与二次风混合,使燃料完全燃烧。
(3)低 NOx燃烧器:将前述的空气分级及燃料分级的原理应用于燃烧器的设计,尽可能的降低着火区的氧浓度和温度,从而达到控制 NOx生成量的目的,这类特殊设计的燃烧器就是低 NOx燃烧器,一般可以降低 NOx排放浓度的 30~60%。
此外,还有燃料分级燃烧、烟气再循环等技术对 NOx进行控制。近几年投运的大型机组,特别是超临界、超超临界机组基本都采用了低氮燃烧技术,较好的控制了 NOx的排放浓度。而早些年投运的机组,NOx排放浓度相对较高。由于我国对环保的要求越来越高,对氮氧化物排放的限制将越来越严格,因此国内一些大型锅炉厂和一些工程公司等对低氮燃烧技术进行了较多的研究,特别是在已运行的机组上如在一些已运行的电站锅炉上实施低氮燃烧改造的试验和工程应用。实施低氮燃烧改造基本上是通过采用空气分级、高位燃尽风、浓淡燃烧器和空气浓淡分布技术、降低燃烧器区域热负荷等技术来实现对 NOx的有效控制。
5、为什么低氮燃烧技术在低负荷时NOx的排放不易控制?
答:一般而言,为了保证汽温,锅炉在低负荷运行时通常会适当提高燃烧时的过量空气系数。过量空气系数的提高使得燃烧中氧量偏高,分级燃烧效果降低,也就是没有有效发挥空气分级的特点以降低NOx的排放,这是锅炉低负荷时NOx不易控制的主要原因。
另外,当机组在低负荷运行时,即使不参与燃烧配风的二次风门全关时,风门挡板仍留有一定的流通空隙,以保证约10%左右的二次风通过,冷却该燃烧器喷嘴。但由于锅炉在低负荷运行时,总的运行风量较小,而燃烧器停运风门全关时流通空隙的结构,冷却风量占燃烧风量的比例在低负荷时明显增加,低负荷运行时的主燃烧器区域的低氧量无法保证,分级燃烧效果降低,因此低负荷控制NOx的效果不明显。
6、低NOx燃烧低过量空气技术有什么优缺点?
答:使燃烧过程尽可能在接近理论空气量的条件下进行,随着烟气中过量氧的减少,可以抑制NOx的生成。这是一种最简单的降低NOx排放的方法。一般可降低NOx排放15~20%。但如炉内氧浓度过低(3%以下),会造成CO浓度急剧增加,增加化学不完全燃烧热损失,引起飞灰含碳量增加,燃烧效率下降。因此在锅炉设计和运行时,应选取最合理的过量空气系数。
另外当锅炉设计时按照较低的过量空气系数时,如果实际运行无法达到设计选取的过量空气系数(实际运行高于设计值),会导致通过锅炉各受热部件的烟气流速偏离设计值,因此将无法到达设计的换热效果和受热面防磨性的要求。
因此必须将降低NOx和提高燃烧效率相结合,在相应的低过量空气系数降低NOx排放的同时兼顾锅炉整体受热面的设计,优化整体锅炉的运行性能。
7、什么是SCR烟气脱硝技术?
答:SCR烟气脱硝技术即选择性催化还原技术(Selective Catalytic Reduction,简称 SCR),是向催化剂上游的烟气中喷入氨气或其它合适的还原剂,利用催化剂(铁、钒、铬、钴或钼等碱金属) 在温度为200-450℃时将烟气中的 NOx转化为氮气和水。由于NH3具有选择性,只与NOx发生反应,基本不与O2反应,故称为选择性催化还原脱硝。在通常的设计中,使用液态纯氨或氨水(氨的水溶液),无论以何种形式使用氨,首先使氨蒸发,然后氨和稀释空气或烟气混合,最后利用喷氨格栅将其喷入 SCR反应器上游的烟气中。
8、SCR法的优点有哪些?
答:SCR法是国际上应用最多、技术最成熟的一种烟气脱硝技术。该法的优点是:由于使用了催化剂,故反应温度较低;净化率高,可高达85%以上;工艺设备紧凑,运行可靠;还原后的氮气放空,无二次污染。
9、SCR法的缺点有哪些?
答:SCR法存在一些明显的缺点:烟气成分复杂,某些污染物可使催化剂中毒;高分散度的粉尘微粒可覆盖催化剂的表面,使其活性下降;系统中存在一些未反应的NH3和烟气中的SO2作用,生成易腐蚀和堵塞设备的硫酸氨(NH4)2SO4和硫酸氢氨NH4HSO4,同时还会降低氨的利用率;投资与运行费用较高。
10、SCR系统里的NOx是如何被反应的?
在 SCR反应器内,NO通过以下反应被还原:
4NO + 4NH3 + O2 → 4N2+ 6H2O
6NO + 4NH3 → 5N2+ 6H2O
当烟气中有氧气时,反应第一式优先进行,因此,氨消耗量与NO还原量有一对一的关系。
在锅炉的烟气中,NO2一般约占总的 NOx浓度的 5% ,NO2参与的反应如下:
2NO2 + 4NH3 + O2 → 3N2+ 6H2O
6NO2 + 8NH3 → 7N2+ 12H2O
上面两个反应表明还原 NO2比还原 NO 需要更多的氨。在绝大多数锅炉的烟气中,NO2仅占 NOx 总量的一小部分,因此 NO2的影响并不显著。
11、SCR脱硝法的催化剂如何选择?
答:SCR法中催化剂的选取是关键因素,对催化剂的要求是活性高、寿命长、经济性好不产生二次污染。在以氨为还原剂来还原NOx时,虽然过程容易进行,铜、铁、铬、锰等非贵金属都可起到有效的催化作用,但因烟气中含有SO2、尘粒和水雾,对催化反应和催化剂均不利,故采用铜、铁等金属作为催化剂的SCR法必须首先进行烟气除尘和脱硫;或者是选用不易受肮脏烟气污染和腐蚀等影响的,同时要具有一定的活性和耐受一定温度的催化剂,如二氧化钛为基体的碱金属催化剂,其最佳反应温度为300-400℃。
12、如何保证SCR系统 NOx脱除效率?
答:SCR系统 NOx脱除效率通常很高,喷入到烟气中的氨几乎完全和 NOx反应。有一小部分氨不反应而是作为氨逃逸离开了反应器。一般来说,对于新的催化剂,氨逃逸量很低。但是,随着催化剂失活或者表面被飞灰覆盖或堵塞,氨逃逸量就会增加,为了维持需要的 NOx脱除率,就必须增加反应器中 NH3/NOx摩尔比。当不能保证预先设定的脱硝效率和(或)氨逃逸量的性能标准时,就必须在反应器内添加或更换新的催化剂以恢复催化剂的活性和反应器性能。
13、SCR脱硝过程中氨的氧化机理及危害?
答:氨的氧化将一部分氨转化为其它的氮化合物。可能的反应有:
4NH3 + 5O2 → 4NO+ 6H2O
4NH3 + 3O2 → 2N2+ 6H2O
2NH3 + 2O2 → N2O+ 3H2O
影响氨氧化反应的因素有:催化剂成分、烟气中各组分和氨的浓度、反应器温度等。一般认为在钒催化剂上,当温度超过 399℃时,氨的氧化对脱硝过程才有显著影响。
其危害:首先,达到给定的 NOx脱除率需要的氨供给率将增加,需要添加额外的还原剂以替换被氧化的氨;第二,氨的氧化减少了催化剂内表面吸附的氨,可能影响 NOx脱除,可能导致催化剂体积不足;此外,由于氨不是被氧化就是与 NOx反应或者作为氨逃逸从反应器中排出,因此氨的氧化使 SCR工艺过程的物料平衡变得复杂。因此, SCR烟气脱硝系统需要安装氨逃逸的测量仪器。
14、SCR脱硝过程中SO2氧化的机理及危害?
答:SCR催化剂的氧化特性使燃用含硫煤的锅炉的脱硝反应器也会将 SO2氧化为 SO3:2SO2 + O2 → 2SO3 。SO2氧化率受烟气中 SO2浓度、反应器温度、催化剂质量、催化剂的结构设计及配方的影响。SO3的产生率正比于烟气中 SO2的浓度。增加反应温度也会加快 SO2的氧化,当温度超过 371℃时,氧化速率将迅速增加。SO2氧化速率也与反应器中催化剂的体积成正比,因此,为获得高的脱硝效率和低的氨逃逸而设计的反应器也会产生更多的 SO3。
SO3与催化剂组分及烟气组分反应,形成固体颗粒沉积在催化剂表面或内部,缩短催化剂寿命。SCR反应器产生的 SO3增加了烟气中 SO3的本底浓度。
15、SCR脱硝过程中铵盐(如硫酸氢铵和硫酸铵)的形成机理及危害。
答:约在 320℃以下,SO3和逃逸的氨反应,形成硫酸氢铵和硫酸铵:
NH3 + SO3 + H2O→ NH4HSO4
2NH3 + SO3 + H2O →(NH4)2SO4
这些物质从烟气中凝结并沉积,可以使催化剂失活;造成 SCR系统的下游设备沾污和腐蚀,增加空气预热器的压降并降低其传热性能;使飞灰及脱硫装置副产物不适合于特定的用途。降低上述影响是将氨逃逸量维持在低水平以及控制燃用含硫燃料锅炉 SCR装置的SO2氧化率。铵盐沉积开始的温度是氨和 SO3浓度的函数,为了避免催化剂沾污,在满负荷条件下,SCR系统运行温度应该维持在 320℃以上。
16、影响SCR脱硝性能的因素有哪些?
答:影响SCR脱硝性能的几个关键因素有:反应温度、烟气速度、催化剂的类型、结构和表面积以及烟气/氨气的混合效果。
催化剂是SCR系统中的主要部分,其成分组成、结构、寿命及相关参数直接影响SCR系统的脱硝效率及运行状况。不同的催化剂适宜的反应温度也差别各异。反应温度不仅决定反应物的反应速度,而且决定催化剂的反应活性。如果反应温度太低,催化剂的活性降低,脱硝效率下降,则达不到脱硝的效果,此外催化剂在低温下持续运行,还将导致催化剂的永久性损坏;如果反应温度太高,则NH3容易被氧化,生成NOx的量增加,甚至会引起催化剂材料的相变,导致催化剂的活性退化。在相同的条件下,反应器中的催化剂表面积越大,NO的脱除效率越高,同时氨的逸出量也越少。
NH3输入量必须既保证SCR系统NOx的脱除效率,又保证较低的氨逃逸率。只有气流在反应器中速度分布均匀及流动方向调整得当,NOx转化率、氨逃逸率和催化剂的寿命才能得以保证。采用合理的喷嘴格栅,并为氨和烟气提供足够长的混合烟道,是使氨和烟气均匀混合的有效措施,可以避免由于氨和烟气的混合不均所引起的一系列问题。
 
上一篇:没有了
下一篇:SNCR烟气脱硝

相关文章